NetFlow Network Traffic Monitoring: Key Insights

Yorumlar · 0 Görüntüler

Discover how network traffic monitoring with NetFlow and IPFIX enhances security, troubleshooting, and capacity planning by delivering vital insights into device and application traffic.

https://ssvpn.fp.guinfra.com/file/69151ae0c5980d12c5afbb03jXiT18kr03

Network Traffic Monitoring

NetFlow transforms network oversight

by aggregating traffic into meaningful flows

instead of capturing every single packet

This Cisco-originated protocol gathers key metrics

about device communications and application usage

delivering crucial insights without data overload

Administrators leverage flow characteristics

like IP addresses, ports, and protocol types

to troubleshoot bottlenecks and spot anomalies

The aggregated data reveals traffic patterns

enabling resource optimization and threat detection

while supporting capacity planning initiatives

Modern implementations include IPFIX extensions

enhancing flexibility while maintaining core value

Flow records export to collectors for analysis

providing visibility across enterprise networks

Leading analysis platforms include:

ManageEngine NetFlow Analyzer for live performance metrics

Site24x7's cloud-based network monitoring suite

PRTG Network Monitor with flexible traffic collection

SolarWinds NetFlow Traffic Analyzer for multi-protocol support

This methodology remains indispensable

for performance monitoring and security operations

offering efficient traffic intelligence

across diverse network environments

http://seogc.fp.ps.netease.com/file/69151aa1eae93dc3680cd604QKm29MTl06

Ensure NetFlow compatibility by verifying hardware support for Cisco 7200/7500/7400/MGX/AS5800 series routers.

A valid feature license is mandatory for NetFlow activation.

Prerequisite configurations include:

Enabling IP routing

Activating Cisco Express Forwarding (CEF), Distributed CEF, or Fast Switching

Configuration via Cisco UCS Manager GUI:

  1. Navigate: LAN > NetFlow > General
  2. Activate the radio button
  3. Define Flow Record:
  4. Select LAN > NetFlow Monitoring
  5. Right-click Flow Record Definitions > Create
  6. Specify name/description
  7. Choose keys: L2, IPv4, or IPv6
  8. Select measured fields:
    • Counter bytes/packets
    • System uptime (first/last)
  9. Configure Flow Collector:
  10. Access LAN > NetFlow Monitoring > Flow Collectors > Add
  11. Provide name/description
  12. Enter Collector IP, Port, Gateway IP, and VLAN
  13. Set Up Flow Exporter:
  14. Go to LAN > Network Monitoring > Flow Exporters > Create
  15. Complete fields:
    • Name/Description
    • DSCP, Exporter Profile
    • Flow Collector
    • Template/Option timeouts
  16. Create Flow Monitor:
  17. Select LAN > NetFlow Monitoring > Flow Monitors > Create
  18. Define:
    • Name/Description
    • Flow Definition
    • Primary/Secondary Exporters
    • Timeout Policy
  19. Establish Flow Monitor Session:
  20. Choose LAN > Network Monitoring > Flow Monitor Sessions > Create
  21. Assign monitors for receive/transmit directions
  22. Assign Session to vNIC:
  23. Select target session
  24. Set Flow Exporter Profile Default
  25. Under Properties > vNICs: Add desired vNIC

CLI Configuration Alternative:

enable  configure terminal  interface ethernet 0/0  ip flow ingress  ip flow egress  end  

Repeat per interface.

Verification Commands:

show ip flow interface  show ip cache flow  show ip cache verbose flow  

Post-Configuration Requirements:

Implement a NetFlow analyzer tool for:

  • Multi-vendor device communication
  • Real-time data visualization
  • Traffic analysis and capacity planning
  • Integration with network mapping tools

Evaluate solutions offering free trials/demos.

Essential Analyzer Capabilities:

  • Cisco device NetFlow extraction
  • Cross-platform data collection
  • Live traffic graphing
  • Historical data storage
  • Multi-vendor environment support

https://ssvpn.fp.guinfra.com/file/69151aea0255ea8ce48c3a85vkdigdbi03

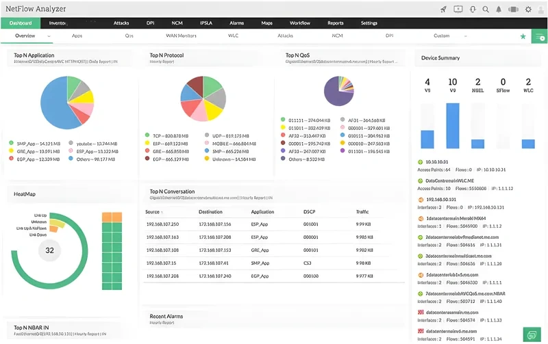
ManageEngine's NetFlow Analyzer integrates with its flagship OpManager network monitoring solution, creating a unified traffic analysis platform when deployed together.

This enterprise-grade tool captures and interprets flow data across diverse protocols including NetFlow for Cisco devices, J-Flow for Juniper networks, NetStream for Huawei hardware, plus sFlow, IPFIX, and AppFlow.

It delivers granular visibility into bandwidth consumption patterns, automatically flagging abnormal usage spikes or bandwidth-intensive applications through intuitive dashboards. The system actively monitors interface health across switches and routers, detecting misconfigured or failing ports proactively.

For traffic optimization, it implements QoS policies prioritizing critical applications like VoIP and leverages Cisco NBAR for advanced port identification. Traffic shaping capabilities include configurable queuing mechanisms alongside detailed IP SLA reporting.

While unsuitable for home networks, it scales from small businesses (monitoring 10 interfaces in Pro edition) to large multi-site deployments. The software deploys on-premises Windows Server or Linux environments.

A 30-day trial version provides full functionality evaluation. The free edition supports monitoring of two interfaces.

Key technical strengths include:

Cross-vendor compatibility with major network equipment protocols

Automated bandwidth hog identification

Real-time traffic flow visualization

Historical trend analysis for capacity planning

Enterprise-grade traffic shaping controls

https://ssvpn.fp.guinfra.com/file/69151aeff24545d52dea08cflTvtxNjS03

Site24x7 delivers comprehensive network observability through its cloud-native SaaS platform

enabling robust traffic analysis using NetFlow, IPFIX, sFlow, and other flow protocols

It visualizes network patterns geographically while performing deep protocol inspections

Compatible with 450+ vendors including Cisco, Juniper, and HP

the solution monitors routers, firewalls, load balancers, storage systems, and wireless infrastructure

Multi-cloud SQL performance tracking unifies database oversight across hybrid environments

AI-driven root cause analysis accelerates troubleshooting

while dependency mapping optimizes SLA compliance and uptime

Prebuilt dashboard templates streamline SQL server monitoring deployments

Scalable subscription plans cater to businesses of all sizes

with a 30-day trial available for evaluation

Cloud deployment allows simultaneous monitoring of distributed networks globally

Though feature-rich across IT stacks

the platform's extensive capabilities require investment to master fully

Out-of-box monitoring tools cover device health via SNMP alongside flow-based traffic analytics

Configuration management and log analysis complement its network diagnostics suite

Positioned as an all-in-one infrastructure monitoring ecosystem

it transcends basic traffic scrutiny with full-stack visibility

https://ssvpn.fp.guinfra.com/file/69151afed2e8140ffa48efadhb6mNucN03

Network Monitoring and NetFlow Analysis

Paessler PRTG Network Monitor is a versatile network management solution that enables comprehensive traffic analysis through support for various flow protocols, including NetFlow, sFlow, J-Flow, and IPFIX. Its user-friendly graphical interface simplifies the process of overseeing device performance and network activity.

This monitoring platform offers distinct sensors tailored to different versions of NetFlow, such as v5 and v9, allowing detailed traffic tracking and analysis. The sensors capture data in multiple formats—ranging from standard protocols like DNS, DHCP, and HTTP to peer-to-peer, ICMP, SSH, and more—presenting the information visually via intuitive graphs. These visuals include insights into top talkers, connections, and protocols over custom timeframes.

Designed to integrate seamlessly into large-scale infrastructures, PRTG employs SNMP-based network discovery to identify connected devices and configure sensors automatically. It provides real-time alerts through email and SMS when unusual traffic patterns are detected, ensuring prompt response to potential issues.

The licensing model is flexible; users purchase an allowance of sensors aligned with their needs, paying only for the features they activate. For example, activating 100 sensors incurs no additional costs beyond the initial purchase. The software is available both as a cloud-based SaaS platform and as an on-premises installation compatible with Windows servers.

Beyond network traffic monitoring, PRTG supports the oversight of server and application performance, offering a unified platform for infrastructure management. Its comprehensive feature set requires an investment starting at approximately $1,600 for 500 sensors, with a free trial available for 30 days to evaluate its capabilities before committing.

Overall, PRTG Network Monitor stands out as a robust, all-in-one solution for organizations seeking detailed, scalable, and customizable network traffic analysis and infrastructure monitoring.

https://ssvpn.fp.guinfra.com/file/69151b0cb30c7acd21b81d73HlZMmEaf03

Comprehensive Guide to NetFlow Monitoring with Cisco Devices

NetFlow monitoring is a critical component of any robust network management strategy, offering deep insights into traffic patterns and potential security threats. When properly configured on Cisco servers, NetFlow provides valuable data that can be analyzed to optimize network performance and identify anomalous activity.

Understanding NetFlow Fundamentals

NetFlow is a protocol developed by Cisco Systems that collects and analyzes IP traffic data. It operates over UDP, primarily using port 2055, though alternative ports (9025, 9026, 9555, and 9995) may also be utilized. Unlike SNMP which focuses on device status reporting, NetFlow specializes in detailed traffic sampling and throughput statistics across network interfaces.

The protocol defines specific record structures and sampling methodologies that capture essential information about network communications. This data becomes invaluable when accessed through specialized monitoring solutions that transform raw statistics into actionable insights.

Benefits of Implementing NetFlow Monitoring

Deploying NetFlow monitoring across your Cisco infrastructure enables several key advantages:

• Comprehensive visibility into traffic patterns and bandwidth utilization

• Early detection of potential security threats including DoS/DDoS attacks

• Identification of network bottlenecks and performance issues

• Capacity planning based on historical traffic trends

• Application performance monitoring and troubleshooting

Selecting the Right NetFlow Analysis Tool

While Cisco provides the NetFlow collection mechanism, third-party analysis tools are typically required to interpret and visualize this data effectively. When evaluating NetFlow analyzers, consider solutions that offer:

• Intuitive dashboards with customizable visualizations

• Support for multiple flow technologies (NetFlow, sFlow, IPFIX, etc.)

• Alerting capabilities for abnormal traffic patterns

• Integration with existing network management systems

• Scalability to handle enterprise-level data volumes

Many enterprise solutions feature pre-built templates for immediate insight extraction, sophisticated alert systems for anomaly detection, and compatibility with diverse hardware vendors beyond Cisco, such as Juniper and Huawei.

Implementation Considerations

For optimal NetFlow deployment, ensure your monitoring strategy addresses:

• Appropriate sampling rates to balance detail with performance impact

• Strategic placement of collection points throughout your network

• Sufficient storage capacity for historical flow data

• Regular review of traffic patterns to establish baselines

• Integration with security information and event management (SIEM) systems

By thoughtfully implementing NetFlow monitoring across your Cisco infrastructure, you'll gain unprecedented visibility into your network operations, enhancing both performance management and security posture.

What is a Netflix VPN and How to Get One

A Netflix VPN is a specialized service that enables viewers to bypass geographical restrictions on streaming content, allowing access to different regional Netflix libraries from anywhere in the world. By masking your actual location and routing your internet connection through servers in other countries, a Netflix VPN effectively tricks the streaming platform into showing you content that would otherwise be unavailable in your region. This technology has become increasingly popular among international travelers and content enthusiasts who wish to enjoy the full range of Netflix's global catalog regardless of where they physically reside.

Why Choose SafeShell as Your Netflix VPN?

If you want to access region-restricted content by Netflix VPN, you may want to consider the SafeShell VPN. One key advantage of SafeShell VPN is its ability to unblock Netflix effortlessly, ensuring you can enjoy your favorite shows and movies without restrictions. Additionally, SafeShell VPN offers high-speed servers specifically optimized for seamless Netflix streaming, providing buffer-free playback and high-definition quality. This means you can experience smooth, uninterrupted entertainment even during peak hours. Furthermore, SafeShell VPN supports connecting multiple devices simultaneously, allowing you to enjoy Netflix unblocked on up to five devices across various operating systems such as Windows, macOS, iOS, and Android. Its exclusive App Mode enables you to access content from multiple regions at the same time, broadening your entertainment options. Coupled with lightning-fast speeds and top-level security through its proprietary ShellGuard protocol, SafeShell VPN offers a reliable and secure solution for unblocking Netflix content with ease.

A Step-by-Step Guide to Watch Netflix with SafeShell VPN

Unlocking global Netflix content has never been easier with SafeShell Netflix VPN, a powerful tool designed to bypass geographical restrictions. To begin your journey into unlimited streaming possibilities, first visit the SafeShell website and select a subscription plan that aligns with your viewing habits and budget. After completing your purchase, download the application for your specific device – whether you're using Windows, macOS, iOS, or Android – and follow the straightforward installation process to set up the VPN on your system.

Once you've installed the SafeShell Netflix VPN application, launch it and log into your account using your credentials. For the optimal Netflix streaming experience, select the APP mode when prompted to choose your connection type. Next, browse through the server list and select a location in your desired Netflix region – popular choices include servers in the United States, United Kingdom, or Canada, depending on which content library you wish to access.

The final step to streaming freedom is connecting to your selected server by clicking the "Connect" button, which establishes a secure tunnel to your chosen region. After your connection is established, simply open the Netflix application or website and sign in with your existing Netflix credentials. Within moments, you'll notice that the Netflix content library has changed to reflect the region of your SafeShell VPN server, giving you access to thousands of previously unavailable shows and movies. Enjoy your expanded streaming options with the reliable and fast connection that SafeShell Netflix VPN provides!

Yorumlar